洛阳立曌环保科技有限公司
废气治理工程

乙酸乙酯回收利用投产项目

发布时间:2022-02-22 09:31

乙酸乙酯回收利用投产项目。湖北华源包装有限公司,总风量2.1万m³/h,3条干复膜生产线尾气环保治理、乙酸乙酯回收循环利用项目。2021年2月25日正式投产运行。该项目设备是洛阳某环保公司生产,嘉兴某企业运行3年,由于综合环保治理不达标、经济效益差,嘉兴客户废弃了该套设备。2020年6月我公司收购后这套设备后,搬迁到湖北仙桃,对设备进行工艺升级改造、性能加强型恢复,确保整套这套设备以安全运行10年,预期收获良好的经济效益和环保效益,为软包印刷行业提供成熟、优秀的环保治理实例。随着印刷技术的进步,软包印刷行业环保治理的精细化,软包印刷行业环保治理采用燃烧和回收工艺相结合的工艺路线将会是行业大企业的最佳选择:既可以完美的治理环保,又可在当下印刷技术条件限制情况下,保证企业有序发展和收获良好的经济效益。预计2020年底,国家对油墨固含量进行限制,油墨固含量要达到60-70%,当前印刷技术条件限制,油墨上机前必须采用大量有机溶剂稀释,今后的排污费政策会逐步按照有机溶剂使用企业的有机溶剂采购量直接征收,就像目前的汽车养路费一样:加到汽油采购价里面直接征收,届时即使企业配套了燃烧装置进行环保治理,每年还要支付一大笔排污费用。印刷企业配套有机溶剂回收设备后,可以实现60-80%的有机溶剂循环利用,大幅度降低新溶剂的采购量。
现场照片
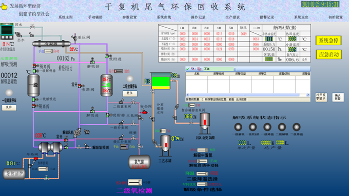
运行实时数据
   设备活性已经使用3年,工艺升级改造后,排放指标可以满足北京地标要求。运行成本低于国内(国际)同类设备的40%以上。
回收乙酯原液

返回列表